FritzBox 5690 Pro DNS-over-TLS Probleme

Hallo,

leider habe ich Probleme, den DNS64 Service bei meiner FritzBox 5690 Pro korrekt zu nutzen.

Die Verbindung zu den DNS-over-TLS Servern wird ständig unterbrochen, sodass die Box auf unverschlüsseltes DNS zurückfällt. :confused:

Ist hier ein Fehler bekannt ?

Der Fehler tritt sowohl über Starlink als auch über eine Telekom DSL-Leitung auf.

Hier das gleiche Problem.

In meinem Monitoring (leider nur UDP53), gibt es auch immer wieder Timeouts.

So wie ich das sehe bietet DNS64 DoH und DoT an. Ein Fallback unverschlüsseltes DNS ist also sinnlos. Daher einfach deaktivieren.

Ansonsten müsste auch „Bei DNS-Störungen auf öffentliche DNS-Server zurückgreifen“ aktiviert sein.

@The_eagle wenn ich das Fallback deaktiviere dann wird nach einer Zeit nix mehr aufgelöst und das Internet ist down :confused: sprich es werden auch keine DNS mehr in der Verbindungsübersicht angezeigt :frowning:

Dann scheint DNS64 eben derzeit nicht zuverlässig genug zu sein, für den produktiven Einsatz. Probiere DoT-Alternativen. Hast du damit keine Probleme liegt es an DNS64. Hast du auch mit Alternativen Probleme stimmt deine Config nicht.

Eine solche Alternative wären die Server der digitale-gesellschaft.ch:

  • 185.95.218.42
  • 185.95.218.43
  • 2a05:fc84::42
  • 2a05:fc84::43

oder Quad9:

  • 9.9.9.9
  • 149.112.112.112
  • 2620:fe::fe
  • 2620:fe::9

jop die Alternativen funktionieren einwandfrei, es tritt nur bei den DNS64 auf :confused:

@skeeter sind die Timeouts nach wie vor vorhanden ?

@Joey Die Server von DNS64 sind heute schon den ganzen Tag im regelmäßigen Wechsel “offline”. Beobachte die Seite heute auch wegen den gleichen Problemen mit DoT und meiner Fritz!Box.

Wie @The_eagle schon geschrieben hat, scheint es aktuell noch nicht rund zu laufen.

dann heißt es mal abwarten :slight_smile: danke euch allen für die infos :slight_smile:

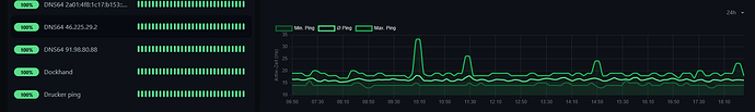
Ja, die Timeouts sind immernoch da:

Alles klar danke für die Info

ja stimmt, die timeouts sind ständig da. ich beobachte das auch! ohne fallback würde auch hier nichts gehen. Alles Fritzbox () - aber so ist das wohl ein einer 1.0er version. wird hoffetnlcih bald fixxed () Hab auch öfters nun probleme beim telefonieren.. – bis ich da alle ip’s raus habe, wird wohl jahre dauern..

ims.mnc002.mcc262.3gppnetwork.org ? wäre ein bspiel

muss ich beobachten, aber gut - nicht soo schlimm// wird bestimmt bald hilfe geben :slight_smile:

a

b

war heute 27x - obwohl alles 3x kontrolliert und korrekt eingebunden wurde. Aber - BETA, also alles OK

Ich kann das gleiche Verhalten bei 2 von mir betreuten Fritzboxen beobachten. Einmal mit Telekom Glasfaseranschluss, einmal mit VDSL. Trage ich nur einen anderen DOT Server ein (z.B. Adguard oder digitale Gesellschaft), dann bleibt die verschlüsselte Verbindung bestehen.

Die Unifi Integration ist davon auch betroffen. Denn eigentlich sollten die DNS Anfragen von Unifi nur verschlüsselt sein. Wenn aber auch dort der verschlüsselte Server nicht antwortet, dann wird von der Fritzbox der DNS Server angefragt/verwendet, die kann dann auch gerade nicht verschlüsselt abfragen, also landen die Anfragen unverschlüsselt bei DNS64.

Da läuft noch einiges nicht rund. Gut, dass das ganze noch als Testphase deklariert ist.

Ich kümmere mich um die Timeouts. Die DNS Server scheinen neuzustarten. Ich guck mir das an.

Komisch finde ich jedoch das dies bei der Fritzbox nur die DNS over XYZ betrifft, aber UDP nicht.. es sind die selben Server.

Ich kann es auch bestätigen mit den Timeouts

hab alle vier DNS eingetragen, manchmal läuft es 20min, manchmal aber auch nur 5min

6670 Cable und 7530 DSL (beide auf neuster Software)

Sind die Timeouts noch vorhanden ?

Beste Grüße

Joey :slight_smile:

ja sind sie ….

zwanzigzeichenvollbekomm

jap, immernoch | keine besserung in Sicht! Ist halt noch Beta, aber die Timeouts sind enorm.. zumindest bei mir. Hab deshalb erstmal das Projekt zur Seite geschoben.

1 „Gefällt mir“

Guten Morgen,

Meine FRITZ!Box verhält sich auch so, dass DoT immer nur kurz funktioniert. Gab es schon eine Lösung dazu?

Ich glaube die Aussetzer sind wech, oder @Dennis_Admin ?

Sieht auf jeden Fall jetzt besser aus:

Ich denke ich gebe den Servern noch eine Chance. :slight_smile: